找回密码
 立即注册

QQ登录

只需一步,快速开始

查看: 318|回复: 14

三相异步电动机控制电路图_电动机控制电路精选

 火.. [复制链接]
  • 打卡等级:即来则安
  • 打卡总天数:27
  • 打卡月天数:6
  • 打卡总奖励:7736
  • 最近打卡:2025-12-20 00:35:11

3317

主题

285

回帖

2万

积分

管理员

积分
23881
发表于 2025-10-30 23:39:55 | 显示全部楼层 |阅读模式
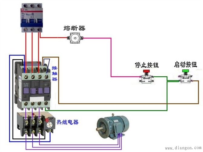
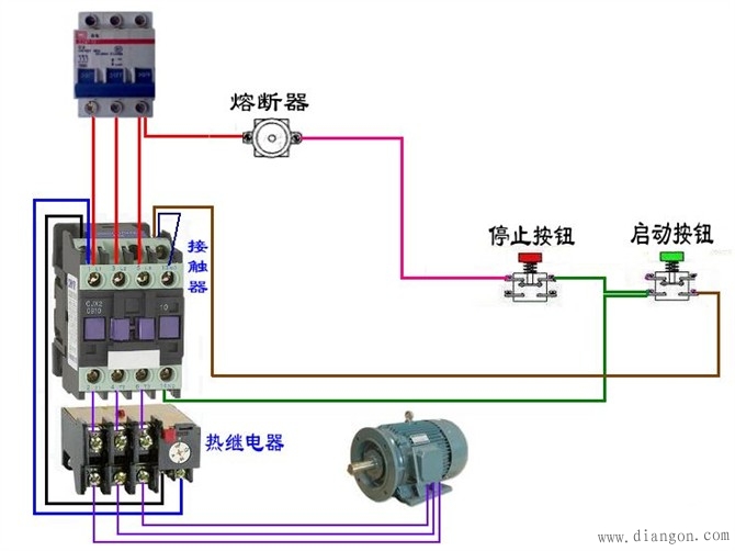
[color=rgb(68, 68, 68) !important]电动机控制电路的分析和设计中,分立元件控制电动机是基础内容,如何正确分析电路和正确接线演示控制结果是[color=rgb(68, 68, 68) !important]电工人员都必须要掌握的。对于复杂的电路,如何轻松掌握电机控制线路的接线方法,即先接主回路,再根据控制回路先把相关的按钮部分接好,再由按钮向外展开接线,先接主通道,再接并联回路,最后接[color=rgb(68, 68, 68) !important]电源
https://www.dgdqw.com/wenku/dgjs/diandongji/201405/00010559.html

工控课堂 www.gkket.com

0

主题

105

回帖

371

积分

注册会员

积分
371
发表于 2025-11-11 14:50:59 | 显示全部楼层
楼主辛苦啦,期待下一篇分享!
工控课堂 www.gkket.com

0

主题

272

回帖

1005

积分

中级会员

积分
1005
发表于 2025-11-11 14:52:52 | 显示全部楼层
同款经历!我当初也这么过来的😂
工控课堂 www.gkket.com

0

主题

71

回帖

103

积分

新手上路

积分
103
发表于 2025-11-11 14:57:32 | 显示全部楼层
水贴也要有仪式感,我先来打卡~
工控课堂 www.gkket.com

0

主题

148

回帖

373

积分

注册会员

积分
373
发表于 2025-11-11 15:03:16 | 显示全部楼层
浅评一下:内容优质,值得推荐~
工控课堂 www.gkket.com

0

主题

188

回帖

463

积分

注册会员

积分
463
发表于 2025-11-11 15:10:44 | 显示全部楼层
来凑个热闹,为楼主增加点人气!
工控课堂 www.gkket.com

0

主题

81

回帖

174

积分

新手上路

积分
174
发表于 2025-11-11 15:12:44 | 显示全部楼层
原来还有这种操作,长见识了!
工控课堂 www.gkket.com

0

主题

99

回帖

161

积分

新手上路

积分
161
发表于 2025-11-11 15:16:15 | 显示全部楼层
求个链接 / 教程,楼主好人一生平安~
工控课堂 www.gkket.com

0

主题

185

回帖

543

积分

中级会员

积分
543
发表于 2025-11-11 15:24:32 | 显示全部楼层
我先占个楼,等下再慢慢看~
工控课堂 www.gkket.com

0

主题

94

回帖

138

积分

新手上路

积分
138
发表于 2025-11-11 15:28:00 | 显示全部楼层
谁懂啊!真的被戳中笑点 / 泪点了
工控课堂 www.gkket.com
您需要登录后才可以回帖 登录 | 立即注册

本版积分规则

关闭

站长推荐上一条 /1 下一条

QQ|手机版|免责声明|本站介绍|工控课堂 ( 沪ICP备20008691号-1 )

GMT+8, 2025-12-22 12:58 , Processed in 0.087463 second(s), 25 queries .

Powered by Discuz! X3.5

© 2001-2025 Discuz! Team.

快速回复 返回顶部 返回列表