找回密码
 立即注册

QQ登录

只需一步,快速开始

查看: 7709|回复: 21

Wincc经典过程控制和流程配方监控画面

 火.. [复制链接]
  • 打卡等级:即来则安
  • 打卡总天数:28
  • 打卡月天数:7
  • 打卡总奖励:7961
  • 最近打卡:2025-12-22 17:16:30

3317

主题

285

回帖

2万

积分

管理员

积分
24106
发表于 2019-5-3 10:26:53 | 显示全部楼层 |阅读模式
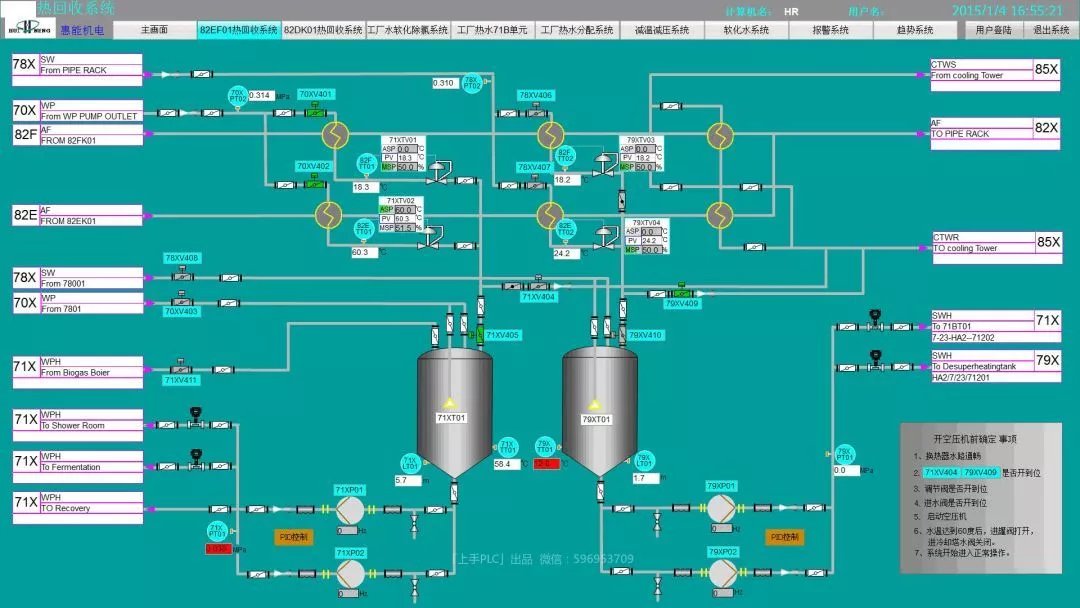
在西门子官网收集 了一些流程画面,分享给大家。
点击图片可放大观看。

本帖子中包含更多资源

您需要 登录 才可以下载或查看,没有账号?立即注册

×
工控课堂 www.gkket.com

0

主题

123

回帖

375

积分

注册会员

积分
375
发表于 2019-5-3 10:27:19 | 显示全部楼层
大家都不容易!
工控课堂 www.gkket.com

0

主题

92

回帖

335

积分

注册会员

积分
335
发表于 2019-5-3 10:28:48 | 显示全部楼层
论坛有你更精彩!
工控课堂 www.gkket.com

0

主题

118

回帖

467

积分

注册会员

积分
467
发表于 2019-5-3 10:29:52 | 显示全部楼层
淡定,淡定,淡定……
工控课堂 www.gkket.com

0

主题

175

回帖

390

积分

注册会员

积分
390
发表于 2019-5-3 10:29:56 | 显示全部楼层
老师四个微信公众号都可以关注吗?是否有免费资料下载!
工控课堂 www.gkket.com

0

主题

126

回帖

348

积分

注册会员

积分
348
发表于 2019-5-3 10:31:10 | 显示全部楼层
淡定,淡定,淡定……
http://t.im/402r
注册或推荐还有点数赠送哟~
多种不同类型视频满足您的需

0

主题

166

回帖

470

积分

注册会员

积分
470
发表于 2019-5-7 16:04:03 | 显示全部楼层
激动人心,无法言表!
工控课堂 www.gkket.com

0

主题

151

回帖

551

积分

中级会员

积分
551
发表于 2019-5-7 16:08:04 | 显示全部楼层
真是被感动的痛哭流涕……
工控课堂 www.gkket.com

0

主题

531

回帖

2056

积分

高级会员

积分
2056
发表于 2019-5-9 11:31:38 | 显示全部楼层
绝对干货,楼主给力,支持了!!!
工控课堂 www.gkket.com

0

主题

582

回帖

2068

积分

高级会员

积分
2068
发表于 2019-5-15 21:12:19 | 显示全部楼层
楼主您的技术水准,我最服你,其他都是浮云
工控课堂 www.gkket.com
您需要登录后才可以回帖 登录 | 立即注册

本版积分规则

关闭

站长推荐上一条 /1 下一条

QQ|手机版|免责声明|本站介绍|工控课堂 ( 沪ICP备20008691号-1 )

GMT+8, 2025-12-23 04:17 , Processed in 0.127125 second(s), 27 queries .

Powered by Discuz! X3.5

© 2001-2025 Discuz! Team.

快速回复 返回顶部 返回列表