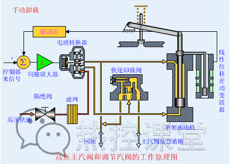
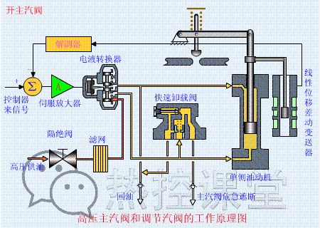
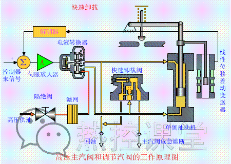
重磅来袭 你 准备好了吗 GO! ↓↓↓ ![]() ▲ 火力发电流程原理 ![]() ▲ 核能发电流程原理 ![]() ▲ 水力发电流程原理 ![]() ▲ 光热发电原理 ![]() ▲ 垃圾发电原理 ![]() ▲ 蒸汽吸收式制冷原理 ![]() ▲ 尿素热解脱硝流程原理 ![]() ▲ 湿法脱硫工艺原理 ![]() ![]() ▲ 钢球磨煤机内煤的破碎原理 ![]() ▲ 碎煤机工作原理 ![]() ▲ 螺旋输送机(绞龙)原理 ![]() ![]() ![]() ![]() ▲ 多管电除尘器 ![]() ▲ 立式旋风水膜除尘器 ![]() ![]() ▲ 电除尘 ![]() ▲ 液力耦合器原理 ![]() ▲ 除氧器横截面图 ![]() ▲ 气动门工作原理 ![]() ▲ 液压系统工作原理 ![]() ![]() ▲ ETS动作原理 ![]() ▲ MTS动作原理 ![]() ▲ OPC动作原理 ![]() ▲ 快速卸载原理 ![]() ▲ 手动卸载原理 ![]() ▲ 手动遮断及复位原理(75S) ![]() ▲ 调门关原理 ![]() ▲ 调门开原理 ![]() ▲ 远程遥控复位原理(55S) ![]() ▲ 遮断原理(90S) ![]() ![]() ![]() ![]() ![]() ▲ 各类阀门原理 ![]() ▲ 孔板流量计 ![]() ▲ 文丘里流量计 ![]() ▲ 涡街流量计 ![]() ▲ 压力表原理 ![]() ![]() ![]() ▲ 翻板式液位计原理 ![]() ▲ 地磅秤原理 ![]() ▲ 皮带秤原理 ![]() ![]() ▲ 水环真空泵原理 ![]() ![]() ▲ 电机原理动图 ![]() ![]() ![]() ![]() ▲ 压滤机原理 ![]() ▲ RO膜工作原理 ![]() ▲ 滚动轴承原理 ▲ 滑动轴承构造与原理 ![]() 休息一下,继续。。。。。。 一、温度仪表原理 1.薄膜热电偶的结构 ![]() 2.固体膨胀式温度计 ![]() 3.热电偶补偿导线的外形图 ![]() 4.热电偶温度计 ![]() 5.热电阻的结构 ![]() 二、压力仪表原理 1.弹簧管式压力仪表 ![]() 2.电接点式压力仪表 ![]() 3.电容式压力传感器 ![]() 4.膜盒式压力传感器 ![]() 5.压力式温度计 ![]() 6.应变式压力传感器 ![]() 三、流量仪表原理 1.靶式流量计 ![]() 2.孔板流量计 ![]() 3.立式腰轮流量计 ![]() 4.喷嘴流量 ![]() 5.容积式流量计 ![]() 6.椭圆齿轮流量计 ![]() 7.文丘里流量计 ![]() 8.涡轮流量计 ![]() 9.转子式流量计 ![]() 四、液位仪表原理 1.差压式液位计A ![]() 2.差压式液位计B ![]() 3.差压式液位计C ![]() 4.超声波测量液位原理 ![]() 5.电容式液位计 ![]() 五、阀门原理 1.薄膜执行机构 ![]() 2.带阀门定位器的活塞式执行机构 ![]() 3.碟阀 ![]() 4.隔膜阀 ![]() 5.活塞执行机构 ![]() 6.角型阀 ![]() 7.气动薄膜调节阀 ![]() 8.气动活塞式执行机构 ![]() 9.三通阀 ![]() 10.凸轮挠曲阀 ![]() 11.直通单座阀 ![]() 12.直通双座阀 ![]() 六、控制原理 1.串级均匀控制 ![]() 2.氮封分程控制 ![]() 3.锅炉控制 ![]() 4.加热炉串级 ![]() 5.加热炉温度测量 ![]() 6.简单均匀控制 ![]() 7.均匀控制 ![]() 8.物料传送 ![]() 9.液位控制 ![]() 10.用侵入式热电偶测量熔融金属的原理 ![]() ![]() |


|免责声明|本站介绍|工控课堂
( 沪ICP备14007696号-3 )|网站地图
GMT+8, 2019-3-21 23:26 , Processed in 0.034381 second(s), 30 queries .
Powered by Discuz! X3.4
© 2001-2017 Comsenz Inc.